Analisando suas Transações
Aprenda a usar os filtros de período, indicadores de vendas e gráficos para entender o desempenho do seu negócio.
Esta seção permite uma análise detalhada do desempenho das vendas com base em um período de tempo selecionável. É uma ferramenta vital para entender tendências e resultados comerciais.
Filtros de Período
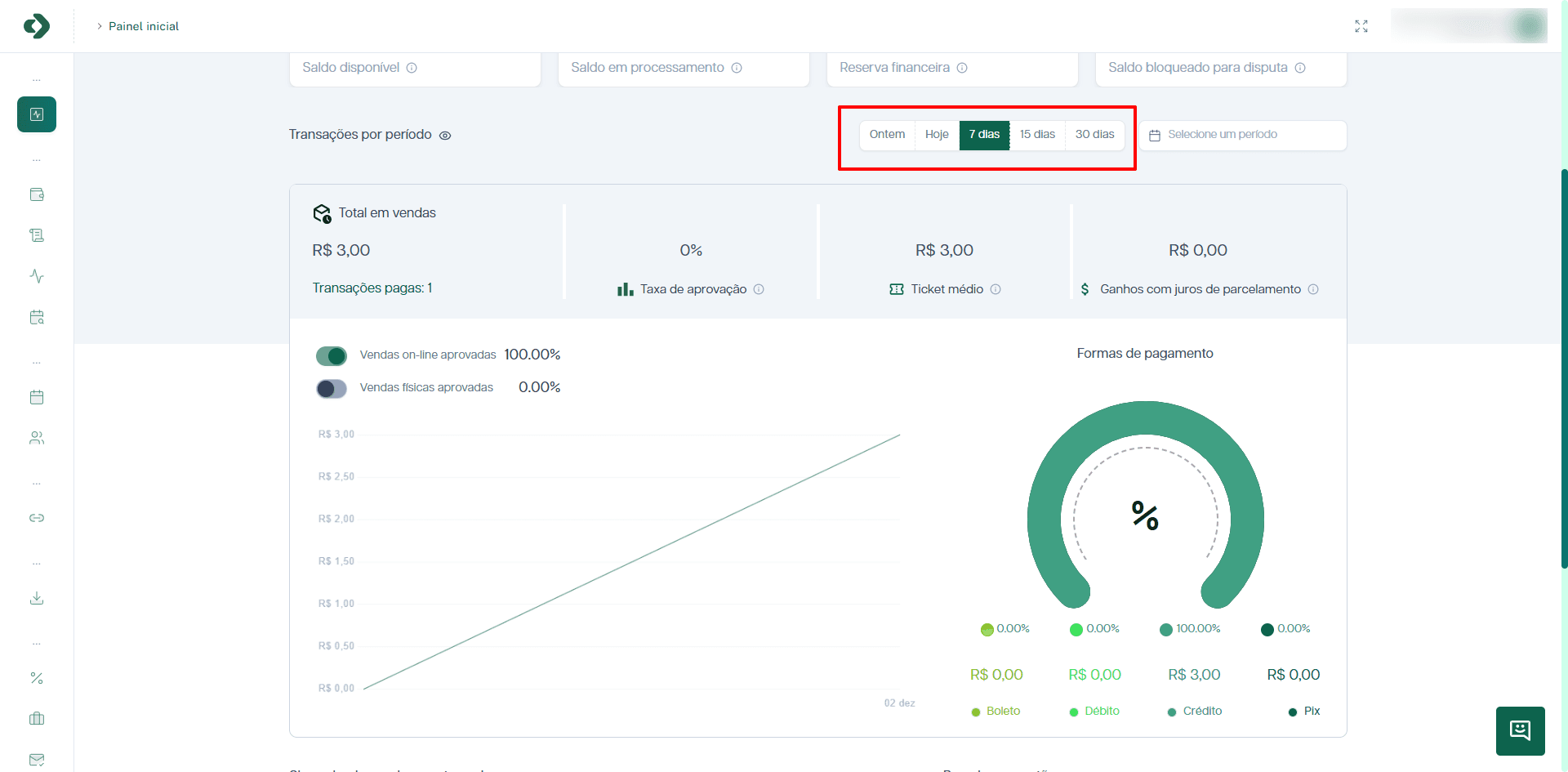
É possível filtrar os dados exibidos utilizando os botões de período predefinidos (Ontem, Hoje, 7 dias, 15 dias, 30 dias) ou selecionar um intervalo de datas personalizado através do calendário em Selecione um período.

Indicadores de Vendas
Os seguintes indicadores são apresentados com base no filtro de tempo selecionado:
- Total em Vendas: O valor bruto total das transações realizadas no período.
- Transações Pagas: O número total de transações que foram concluídas e pagas com sucesso.
- Taxa de Aprovação: A taxa de aprovação é calculada dividindo o número de transações aprovadas pelo total de transações, multiplicando o resultado por 100. O cálculo só será realizado se o total de transações for superior a 20.
- Ticket Médio: O ticket médio é calculado dividindo o valor total do faturamento pelo número total de transações aprovadas.
- Ganhos com Juros de Parcelamento: Total de receita gerada pelos juros aplicados nas vendas parceladas. Quando você adiciona um valor acima do seu custo de parcelamento, esse ganho se torna lucro para o seu negócio.

Gráficos de Desempenho
- Gráfico de Vendas: Um gráfico de linhas que illustra a distribuição das vendas (on-line e físicas) ao longo do tempo, permitindo uma visualização clara de picos e quedas no volume de transações.
- Formas de Pagamento: Um gráfico em formato de anel (donut chart) que exibe a distribuição percentual e o valor total transacionado para cada método de pagamento aceito (Boleto, Débito, Crédito e Pix). Isso ajuda a identificar as preferências dos clientes.
